[성공사례] 주기적인 무상 업데이트로 최신 버전 사용 (삼화에이스)
“ERP에서도 구축하기 어려웠던 업무 프로세스를 Works 기능을 통해 구현하였습니다. 자유롭게 업무 프로세스를 구현할 수 있는 프로그램을 찾고 계신다면 다우오피스 추천드립니다!”
- 전산팀 서성우님
Q. 간단하게 회사소개 부탁드립니다.
삼화에이스는 삶의 질을 높여줄 수 있는 환경 제공을 목적으로 공기조화장치 및 산업용 송풍기 배기 장치를 생산해 온 기업입니다. 최근에는 반도체 생산설비와 연구시설, 의료시설 등 다양한 공조시설 제품을 개발하며 끊임없이 혁신을 이루어 왔습니다. 최고의 품질과 기술, 신용을 바탕으로 지속적으로 고객 만족을 이끌어 내는 삼화에이스가 되겠습니다.

Q. 다우오피스를 도입하기 전 어떤 어려움이 있으셨나요?
"회사에 딱 맞는 프로세스 구현 힘들어..."
최대한 우리 회사에 맞는 업무 프로세스 반영이 가능하고, 효율적인 지식 관리가 가능한 그룹웨어를 찾고 있었습니다.
저희 회사 업무 프로세스는 ERP나 타 프로그램으로 구축하기에 쉽지 않은 구조라, 도입 전 많은 고민이 있었습니다. 업무 현황이나 프로젝트에 따라 자유롭게 프로세스를 구현할 수 있고, 효율적인 업무 수행을 위한 협업 프로세스구축이 가능한 그룹웨어가 필요했습니다. 더불어 사내 데이터를 한곳으로 모아 검색할 수 있는 시스템의 필요성이 커졌습니다. 통합적으로 사내 데이터를 관리하게 되면 여러 채널을 통해 파일을 전달받지 않아도 될 뿐만 아니라, 궁극적으로 업무 효율성을 높일 수 있다고 생각했습니다.
Q. 다우오피스 도입 후 어떤 변화가 생기셨나요?
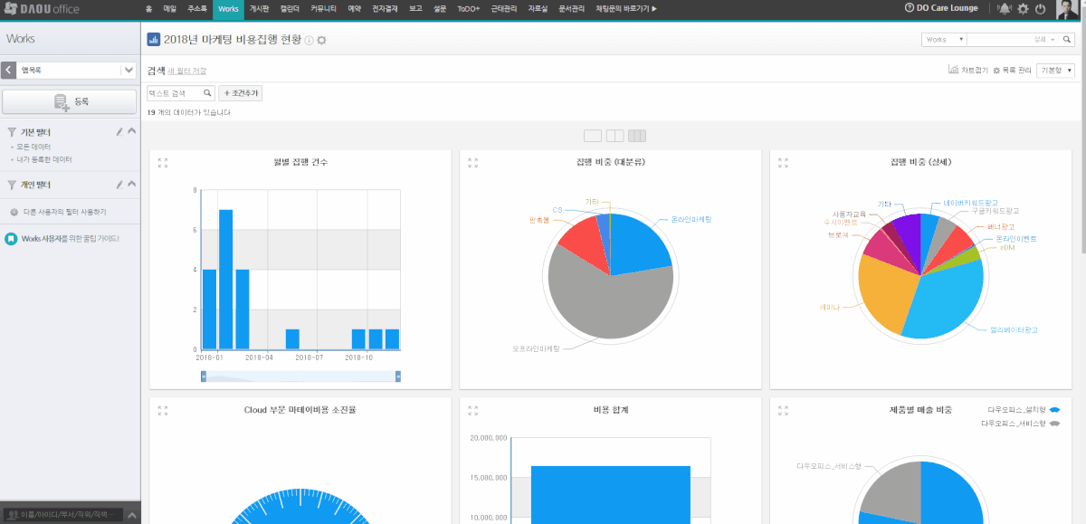
① Works를 통해 우리 회사와 딱 맞는 업무 프로세스 구현!
Works 기능을 활용하여 프로젝트별로 상이한 업무 프로세스를 반영한 앱을 만들 수 있는 것이 큰 장점입니다. 앱을 만드는 과정도 복잡하지 않고, 직접 항목 수정 및 추가가 가능하기 때문에 편리합니다. 또한, 프로젝트 단위로 활동 기록란에 업무 진행 과정을 남기거나 첨부파일을 등록하여 협업할 수 있는 구조를 자연스럽게 만들 수 있었고, 한눈에 진행 플로우를 파악할 수 있어 협업하는 데에 불편함도 사라졌습니다.
저희 회사에 딱 맞는 프로그램을 찾을 수 없을 것이라 생각했는데, Works기능은 앱별로 유연한 구성이 가능하기 때문에 체계적인 프로세스 구축에도 많은 도움을 받았습니다.

② Works를 통해 통합적인 지식 관리!
프로젝트 단위로 데이터를 통합적으로 관리할 수 있게 되었습니다. 자료가 흩어져 있으면, 자료 전달이나 자료를 찾는 비효율적인 시간 낭비가 발생할 수 있지만, 이제는 데이터를 한곳에 모아 관리하니 시간도 절약되고, 지식 관리가 쉬워졌습니다.

Q. 다우오피스 도입을 검토 중인 분들에게 한 마디 부탁드립니다.
"Works 기능 만으로도 가치 있는 그룹웨어!"
Works를 이용해서 사내의 전반적인 업무 프로세스를 유연하게 구축할 수 있게 되었습니다. Works 하나만으로도 헙업하는 데에 무리가 없고, 지식 관리도 쉬워졌기 때문에 ERP나 다른 전사 관리 시스템을 찾고 계신 분께도 추천드립니다
